Holistic Financial Management
Fogito's Accounting module is designed to be the backbone of your business's financial operations. From crafting detailed invoices and managing expenses to generating compelling proposals, it provides a comprehensive suite of tools to ensure your finances are organized, transparent, and efficient. Whether you're a startup or an established enterprise, our Accounting module adapts to your needs, ensuring that every financial aspect is covered.
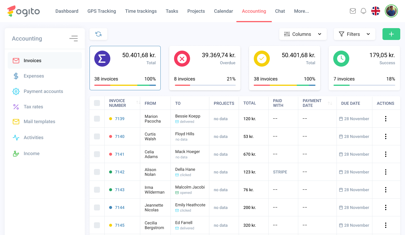
Invoicing
Create, send, and track professional-looking invoices.
Expense Management
Record, categorize, and monitor business expenses.
Offers & Proposals
Generate and send customized proposals to potential clients.
Tax Rate Management
Define and manage multiple tax rates for accurate billing.
Payment Gateways
Connect with platforms like Stripe, MobilePay for seamless transactions.
Mail Templates
Craft personalized mail templates for billing, reminders, and more.
